Verkehrs-
management und Verkehrsprognose
Innovative Verkehrsmanagement-Software und ITS-Lösungen mit integrierten Monitoring- und Reporting-Funktionen sowie Prognosen zur Entscheidungsunterstützung. Basierend auf historischen Daten und Echtzeitdaten, KI und Machine Learning. Ermöglicht Fachleuten, datenbasierte Entscheidungen zu treffen und den Verkehrsfluss zu optimieren.
Vorhersagen, Optimieren und Handeln: PTV Optima
PTV Optima, die Echtzeit-Verkehrsmanagement-Software, bietet Ihnen eine vollständige Situationsübersicht und vorausschauende Steuerung. Die Version 2026 bringt KI-basierte Unterstützung mit PTV Companion, fortschrittliche Machine-Learning-Prognosen für vielfältige Mobilitätsdaten und nahtlose Integration mit Econolite EVO RADAR. Verbesserte Tools für ÖPNV-Monitoring, integrierte Ressourcen und optimierte Luftqualitätsvisualisierung machen PTV Optima 2026 zu Ihrem stärksten Verbündeten für weniger Staus, bessere Reisezeiten und nachhaltige Mobilität.
PTV Companion: KI-basierte Online-Unterstützung
PTV Companion, ein KI-gestützter, dialogbasierter Assistent für bedarfsgerechte Hilfe, steht nun Anwendenden von PTV Optima zur Verfügung. Companion bietet Unterstützung bei Workflows und Prozeduren, die den Nutzenden weniger vertraut sind. Basierend auf Large Language Models (LLMs) und angereichert mit Optima-spezifischen Ressourcen konzentriert sich die Wissensbasis auf produktbezogene Inhalte wie Online-Hilfen, Support-Artikel, Webinare und andere offizielle Dokumentationen. Companion ist direkt aus dem Traffic Supervisor heraus zugänglich
RADAR Connector: Integration von Econolite EVO und EPIQ RADAR
Der RADAR Connector ermöglicht es PTV Optima 2026, Datenströme von Econolite EVO und EPIQ RADAR, einem hochpräzisen Verkehrserfassungssystem, zu verarbeiten. Optima kann zusätzlich zu den anderen unterstützten Verkehrsdatenquellen die Fahrzeuggeschwindigkeiten und -anzahlen von einer beliebigen Anzahl installierter EVO- oder EPIQ RADAR-Geräte lesen.
ML-Prognosen für generische Verkehrsdaten
PTV Optima 2026 erweitert seine Funktionen für Maschinelles Lernen (ML), um Verkehrsstärke- und Geschwindigkeitsdaten für eine breite Palette mobilitätsbezogener Objekte zu prognostizieren. Beispiele hierfür sind die Vorhersage von Taxi-Bestell-Nachfragen, Buchungen von Miet-E-Scootern oder Staulevel in Parkeinrichtungen. Diese Prognosen sind in der Operator-Nutzeroberfläche (GUI) verfügbar und lassen sich auch in externe Maschine-zu-Maschine-Datennutzungsprozesse einbinden.
Benachrichtigungen über ÖPNV-Umsteigepunkte
PTV Optima 2026 führt ein erweitertes Monitoring vordefinierter ÖPNV-Umsteigepunkte ein. Anwendende können nun den Status aller Umstiege gleichzeitig abfragen - mit flexibleren Abfragen und detaillierteren Rückmeldungen, die umfassende Informationen zu jeder Verbindung enthalten. Dadurch wird die Überwachung des öffentlichen Verkehrs beschleunigt und die Erkennung potenzieller Probleme erleichtert.
Direkter interner Zugriff auf PTV-Optima-Ressourcen
PTV Optima 2026 stellt öffentliche Ressourcen direkt in der Arbeitsumgebung zur Verfügung. Anwendende können über die Nutzeroberfläche (Traffic Supervisor) oder über die Dokumentation darauf zugreifen. Sie bleiben dadurch auf einfache Weise stets über die Optima-Funktionalitäten auf dem Laufenden.
Luftqualitätskarten mit erweiterten 24-Bit-Grafiken
PTV Optima 2026 bietet eine verbesserte Visualisierung von Luftqualitätsdaten mit Schwellenwerten einer größeren Anzahl von Schadstoffen an. Die Karten sind nun glatter und feiner abgestuft mit vollständig anpassbaren Schwellenwerten, Werten und Farben über die gesamte RGB-Palette. Jeder Layer lässt sich unabhängig konfigurieren, sodass eine Anpassung an gängige Standards für die Visualisierung von Luftqualität möglich ist.
Entdecken Sie PTV Optima
Der einfache Weg zu Echtzeit-Verkehrsanalysen: PTV Flows
PTV Flows unterstützt Ihr Verkehrsmanagement mit vorausschauender Analytik und cloudbasierter Einfachheit. Die Version 2026 führt Netzwerkwiedergabe für die historische Datenanalyse (HDA) ein so können Sie vergangene Verkehrsszenarien erneut in der Karte abspielen und analysieren, Nahtlose Netzwerkänderungen ohne Neukonfiguration aktualisieren und benutzerdefinierte Floating-Car-Data-Quellen einbinden. Mit ultraschnellen Aktualisierungsraten und erweiterten Monitoring-Tools ermöglicht PTV Flows 2026 proaktives Verkehrsmanagement, präzisere Entscheidungen und widerstandsfähigere urbane Mobilität.
HDA Network Replay
Abspielen vergangener Verkehrsbedingungen zur Optimierung der Planung: Mit HDA Network Replay lassen sich historische Geschwindigkeiten im gesamten überwachten Straßennetz rekonstruieren. Analysieren Sie die Entstehung von Staus, Schwankungen und Ereignissen über die Zeit. Bewerten Sie Maßnahmen (z. B. Baustellen, Signalsteuerung) und setzen Sie KPI-Trends in Bezug zu realen Ereignissen. Die visuelle Darstellung unterstützt Planung, Analysen und Abstimmung mit Stakeholdern.
Nahtlose Netzänderung
Kartenaktualisierungen vereinfachen und mobile Baustellenüberwachung ermöglichen: Aktualisieren und erweitern Sie Ihr überwachtes Netz einfach durch das Hochladen einer Konfigurationsdatei - ganz ohne Neukonfiguration. Diese Funktion spart Zeit und Kosten, erhält historische Daten und unterstützt eine reibungslose Netzerweiterung. Die Servicezuverlässigkeit steigt, Veränderungen wie mobile Baustellen werden flexibel berücksichtigt. Manueller Aufwand sinkt, Upgrades und Übergänge werden effizienter.
Geschwindigkeitsdaten aus verschiedenen Flotten
Städte können ihre eigenen FCD-Quellen nutzen: PTV Flows unterstützt jetzt die Integration von Floating Car Data (FCD) aus kommunalen oder kommerziellen Taxiflotten. Diese Fahrzeuge fungieren als mobile Sensoren und erfassen Echtzeit-Geschwindigkeiten auch in Zonen mit beschränktem Zugang, wie Busspuren, verkehrsberuhigte Bereiche oder historische Innenstädte. Das erweitert die Möglichkeiten zur Beobachtung von Netzen mit wenig FCD und verbessert die Routenoptimierung, LSA-Koordinierung und Ereigniserkennung.
Anpassbare Datenaktualisierungsrate
Proaktivität steigern und Reaktionszeiten verkürzen: Betreiber können nun ein einminütiges Aktualisierungsintervall für Live-Daten wählen, was die Reaktionsfähigkeit auf Staus und Ereignisse deutlich verbessert. Ob im Korridormanagement oder bei der Feinsteuerung des städtischen Verkehrs – dieser Update-Zyklus ermöglicht schnellere Echtzeitwarnungen und eine bessere Lageübersicht. Änderungen erfolgen über die Backend-Konfiguration und sichern die Skalierbarkeit sowie die SLA- und Monitoring-Konformität.
Entdecken Sie PTV Flows
Dynamisches multimodales Netzwerkmanagement: Centracs® Mobility
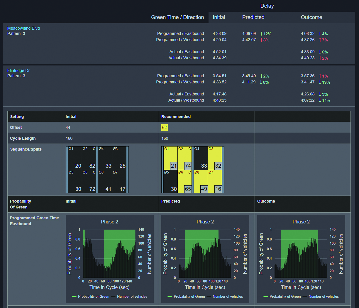
Centracs Mobility ist eine führende, sichere und cloudbasierte Software-as-a-Service-Plattform (SaaS) für Advanced Traffic Management Systeme (ATMS). Auf Basis von Microsoft Azure bietet sie höchste Datensicherheit. Die Plattform ermöglicht umfassende, modulare Steuerung von Lichtsignalanlagen sowie intelligente Automatisierung. So können Behörden und Betreiber modernste Lösungen für zukünftige Mobilitäts- und Connected-Vehicle-Umgebungen bereitstellen. Darüber hinaus verfügt Centracs Mobility über leistungsstarke Analysefunktionen – von Signal Performance Measures (SPM) über die Optimierung von Verkehrsflussmustern auf Hauptverkehrsstraßen bis hin zu prädiktiver Signalsteuerung.
Leistungsstarke Datenanalyse
Centracs SPM ist eine cloudbasierte Anwendung, die Verkehrsdaten übersichtlich und benutzerfreundlich aufbereitet. Sie steigert die Effizienz im Management von Lichtsignalanlagen, indem sie hochauflösende Daten bereitstellt, die die Entwicklung leistungsorientierter Strategien unterstützen.
Mit diesen Funktionen können Verkehrsbehörden ihre Signalsteuerung proaktiv optimieren – basierend auf zeitnahen und präzisen Informationen. Durch den Einsatz von Heatmaps werden Problembereiche klar erkennbar, sodass sich Störungen schnell beheben lassen und der Verkehr rasch wieder in einen optimalen Zustand gebracht wird.
Regionale Mobilität mit übergreifenden Steuerungsmöglichkeiten
Mit den multinationalen Funktionen von Centracs Mobility erhalten Verkehrsbehörden noch mehr Möglichkeiten: Mehrere Organisationen können gegenseitig auf ihre Lichtsignalanlagen zugreifen, Daten einsehen und – sofern vereinbart – gemeinsam steuern. So wird das Verkehrsmanagement über Verwaltungsgrenzen hinweg optimiert.
Einzelne Behörden wachsen damit zu einer umfassenden, regionalen Lösung zusammen. Im Ergebnis entsteht ein starkes, koordiniertes Netzwerk für die Mobilität der Zukunft – vergleichbar mit einem Team von „Verkehrs-Superhelden“, die ihre Kräfte bündeln, um gemeinsam für einen reibungslosen Verkehrsfluss zu sorgen.
Cloudbasiertes ATMS mit einzigartiger Prognosefähigkeit
Die jüngste Integration von PTV Flows in die Centracs Mobility Plattform verschafft Verkehrsbehörden deutlich mehr Situationsbewusstsein – ganz ohne kostspielige Infrastruktur.
Durch den Einsatz von künstlicher Intelligenz und Floating-Car-Daten ermöglicht die Integration Vorhersagen der Verkehrslage bis zu einer Stunde im Voraus. So können Staus und Sicherheitsrisiken bereits erkannt und entschärft werden, bevor sie überhaupt entstehen.
Dieses Konzept nennen wir Traffic Proactive – Probleme lösen, bevor sie zu Problemen werden.
Jede Kennzahl kann den Unterschied machen
Die Verwaltung von Verkehrsdaten war noch nie so einfach. Centracs stellt mehr als 20 verschiedene Diagramme und Visualisierungen bereit, mit denen Behörden die Netzwerkleistung proaktiv steuern können.
Diese Datensätze versetzen Verkehrsingenieure in die Lage, fundierte Entscheidungen schneller und effizienter zu treffen. Durch die Umwandlung von Verkehrsdaten in intelligente, bedarfsgerechte Reports liefert Centracs genau die Werkzeuge, die für ein Management nach den relevanten Kennzahlen erforderlich sind.
Ob Fahrzeugbewegungen, Reisezeiten oder Verkehrsaufkommen – jede Kennzahl unterstützt eine präzise Signalsteuerung, eine smartere Mobilitätsplanung und ein proaktives Monitoring der Systemleistung.